系统:PC
日期:2025-12-17
类别:安全软件
版本:v27.1.1.23
比特梵德免费版是一款奥地利出品的安全防护软件,英文全称是Bitdefender Antivirus Free,软件采用集成式中央管理控制台,通过一个界面为用户展示大部分的核心内容,用户不用切换界面就能了解所有安全组件运行状态,使用起来更加方便。而且当用户电脑检测到威胁时,软件会立即终止恶意进程,自动隔离受感染文件,还能完整回滚恶意篡改。
比特梵德杀毒软件免费版前两点终止进程、隔离文件大部分杀毒软件都有的,第三点设置回滚还是比较少见,因为国内的软件一般会选择让用户进行检测修复,两者哪个好说不定,设置回滚肯定是更便捷更省时间的,而全面检测则更加耗时间但也杀毒的更加彻底,
1、行业顶级的防护与检测能力
Bitdefender 在全球主流的独立防护与检测评测中,获奖次数远超其他安全厂商,持续位居榜首。
2、企业级防护,轻松实现
通过多重机器学习技术、行为分析与持续进程监控,构建层层防御,有效应对最新威胁,保障企业安全。
3、统一安全管理平台
GravityZone Business Security 提供统一管理平台,支持台式机、笔记本、物理与虚拟服务器的集中管理, 并可根据需求选择云端或本地部署,灵活应对不同业务场景。
4、基于GravityZone模块化平台
通过这个平台构建的Bitdefender GravityZone企业安全解决方案,集成了业界顶尖的预防、检测和拦截能力。方案采用以下核心技术:经过实战验证的机器学习算法,高级行为分析技术,实时进程监控系统。
通过先进的检测与修复技术,全面保护数据免受勒索软件攻击。无论面对已知或新型勒索病毒,GravityZone均能:智能识别异常加密行为,实时阻断恶意进程,从备份中自动还原文件至原始位置。

检测传入、传出及横向流量,并通过多重安全防护机制抵御基于网络的攻击,例如暴力破解、端口扫描、密码窃取、横向移动等多种威胁。
这是一个关键的防护层,可抵御基于网络的攻击,能够自动且早期阻止这些威胁的发生。

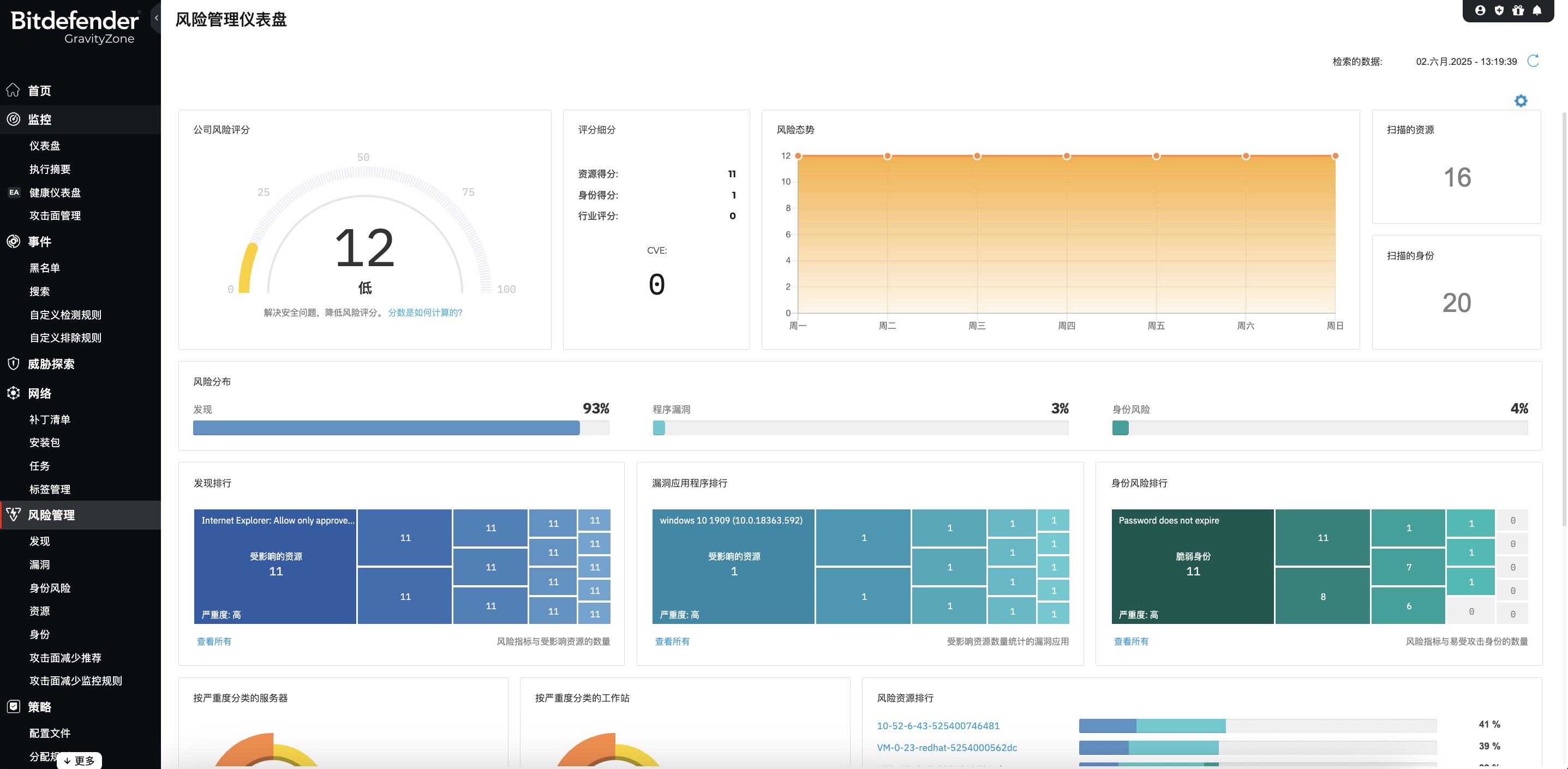
GravityZone 通过可视化方式提升您的安全防护水平,并遵循主流安全框架推荐的风险导向方法。风险管理模块通过发现并优先处理高风险的用户行为、操作系统及软件配置错误,减少暴露面并加固终端安全。

可在攻击开始之前,提前阻止基于网页的威胁,降低安全漏洞的风险和发生可能性。 GravityZone 的内容控制模块能扫描网页流量(包括 SSL),拦截已知和未知的恶意网站、文件、脚本以及钓鱼攻击。 它还可以根据预设规则限制用户访问特定的应用程序、网站或网站类别,并防止敏感数据被未经授权地泄露。

1、在您掌控信息的同时,绝不打扰您的工作
与其他产品不同,Bitdefender Antivirus Free采用非侵入式设计,仅在检测到真实威胁时发出警报。
2、每日病毒扫描零感知运行
是否曾担心扫描过程拖慢系统?现在无需顾虑。Bitdefender的自定义病毒扫描能在拦截所有威胁的同时,完全不影响设备性能。
3、与其他应用程序和谐共存
部分安全工具具有强烈侵入性,其存在感甚至堪比病毒。而Bitdefender将所有功能整合于单一应用程序,仅在您需要时才展现其存在。
4、100% 免费防护承诺
获取完整功能的免费防病毒保护,无隐藏费用、无试用限制。只需下载并通过创建Bitdefender Central账户即可安装使用。
5、高级威胁防御系统
是否曾好奇威胁究竟从何而来?此功能将清晰展示威胁的具体来源,并详细说明若未及时拦截可能造成的后果,让您全面掌握设备安全状态,安心无忧。
1、解压安装包,运行安装程序,可见下图,点击ENGLISH图标,可以切换安装语言。

2、切换成中文,然后勾选同意协议,点击安装即可。

3、安装需要一些时间,请耐心等待,安装完成会自动启动软件,如果网友电脑上有其他同类软件的话,有可能会导致安装失败。

热门推荐
相关应用
实时热词
评分及评论
点击星星用来评分